SequoIA InfraSense
Real time continuous monitoring & unified health view of all your assets. Global structural integrity at the lowest TCO
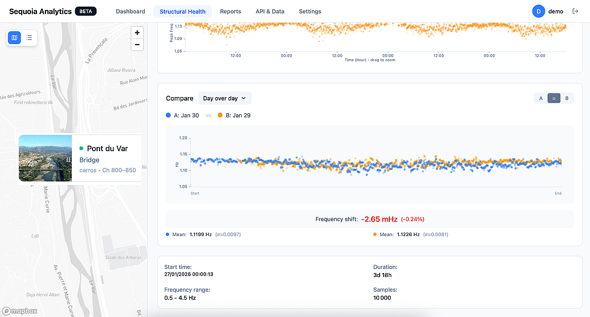
A unified health view of your entire infrastructure. Monitor structural deformations and heavy convoy impacts across hundreds of km in real-time. Protect bridges and roads with surgical precision using a single, continuous dashboard
